機能紹介
管理画面の機能
スポーツタウンポータルサイト設定・情報更新
「スポーツタウンITサービス(スポーツタウンWALKERアプリ・スポーツタウンWEBサイト)」を導入いただくと、自治体様専用の『スポーツタウン管理画面』をご提供いたします。管理画面では、サイトやアプリ上の情報更新やレイアウトの変更などが、IT知識のない方でも、手間なく簡単に操作できます。
詳細はコチラ
1. 管理画面アカウント設定
担当者情報を変更したい場合などは、「編集ボタン」をクリックすると、氏名やメールアドレス等の編集が可能です。
詳細はコチラ
2. トップビジュアル設定
自治体管理画面「トップビジュアル」でスポーツタウンサイトのトップビジュアルを設定します。
詳細はコチラ
3. トップレイアウトパターン設定
自治体管理画面「基本設定」でスポーツタウンサイトトップのレイアウトを設定します。
詳細はコチラ
4. お知らせ情報更新
自治体管理画面「お知らせ」でスポーツタウンサイトのお知らせを設定します。
「お知らせ」はスポーツタウンWALKERアプリへ連携し、プッシュ通知を配信することができます。
詳細はコチラ
5. ニューストピックス情報更新
自治体管理画面「PR情報」でスポーツタウンサイトのPR情報を設定します。
詳細はコチラ
6. バナー更新
自治体管理画面「バナー」でスポーツタウンサイトの最下部バナーを設定します。
詳細はコチラ
7. フッターリンク更新
自治体管理画面「フッターリンク」でスポーツタウンサイトのフッターエリアを設定します。
詳細はコチラ
8. 対象イベント一覧
自治体管理画面「イベント」でスポーツタウン内で開催されるイベント一覧を表示します。
詳細はコチラ
9. 対象施設一覧
管理画面「施設」で、スポーツタウンサイト内で表示される施設一覧が見られます。
詳細はコチラ
10. 地域ポイントの利用/応募・抽選
「地域ポイント」を使って『景品の交換』または『景品の抽選応募』をすることができます。
詳細はコチラ
11. 対象レビュー一覧
管理画面「レビュー」で、スポーツタウンサイト内で表示されるユーザーレビュー一覧が見られます。
詳細はコチラ
12. 各種設定
スポーツタウンサイトのトップ表示、スポーツジャンル、タグ、人気キーワード、検索対象エリアなどの各種設定ができます。
詳細はコチラ
13. 問い合わせフォーム管理
自治体管理画面「お問い合わせ」でスポーツタウンサイトに送られた問い合わせを一覧表示します。
詳細はコチラ
地域ポイント設定
自治体様のニーズに応じて、豊富な種類のポイントを設定することができるます。また、協力店利用の設定など、ポイント利用できる場を幅広く設定することで健康づくり活動で地域全体で後押しすることもできます。
1. 地域ポイント申請・フォーム利用設定
地域ポイントの申請項目を、その他の自治体関係者およびイベントの担当者から、申請を行っていただくことができます。
詳細はコチラ
2. 地域ポイント申請・項目申請
申請フォームと、申請後に配信されるメールの設定をします。
詳細はコチラ
3.地域ポイント申請・承認と公開
申請者から申請された地域ポイントの申請項目は、付与するポイント数の登録と承認・公開を行うことでアプリに公開されます。
付与するポイント数、公開・申請ステータスを設定します。
詳細はコチラ
4. 地域ポイント申請・項目の新規登録
地域ポイントの申請項目の登録、変更、公開を行っていただけます。
詳細はコチラ
5. 地域ポイント協力店利用・申請フォームの設定
地域ポイントを協力店のサービスと交換できる機能です。
協力店の登録申請のためのフォームと、申請後に配信されるメール等の設定をします。
詳細はコチラ
6. 地域ポイント協力店利用・協力店申請
申請された各店舗担当者は、サービス内容を申請フォームから申請。
申請されたサービスは、承認後アプリに公開されます。
詳細はコチラ
7. 地域ポイント協力店利用・協力店新規登録
各店舗から申請されたサービスは、地域ポイント協力店申請一覧に表示されます。
詳細はコチラ
8. 地域ポイント協力店利用・アプリ利用イメージ
スポーツタウンWALKERアプリの「店舗でポイントを使う」から、サービス利用店舗を表示、選択し、店舗(サービス)ごとの二次元バーコードを読み取り、画面を表示することでサービスを受けられます。
詳細はコチラ
9. 地域ポイント・景品申し込み一覧
地域ポイント景品の申し込みを一覧で確認することができます。
詳細はコチラ
データ分析
自治体様専用の管理画面で、住民のスポーツ実施率向上・健康増進のため、データの推移を細かく見ながら情報を更新・発信したり、アプリイベントを開催するなど、効果測定から改善施策の実行まで可能です。
詳細はコチラ
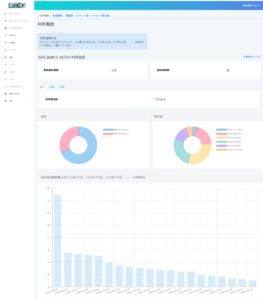
1. ダッシュボード
①利用者数(Sports net ID登録者数)
②主催者数
③スポーツタウンサイト閲覧者数
④開催大会・イベント数
⑤開催大会・イベント申込数
詳細はコチラ
2. モシコムダッシュボード(e-moshicom)
①開催イベント申込者数・属性
詳細はコチラ
3. アプリ利用者数(スポーツタウンWALKERアプリ,TATTAアプリ)
①アプリ利用者数
②歩数・距離実績
③アプリイベント開催一覧
④地域ポイント付与状況
詳細はコチラ
